污水处理设备,工业污水处理,中水回用设备,MVR蒸发器,一体化污水处理设备-深圳宏森环保废水处理设备官网
关于我们|联系我们
二维码

微信扫码咨询

联系我们

电话:400-9969-506

QQ:2741116952

邮箱:hongsen@sazuan.com

地址:深圳市龙华区龙华街道清湖社区清湖村宝能科技园12栋6层A座

MVR蒸发器

当前位置:首页>>工程案例>>MVR蒸发器

宁夏高盐废水处理-MVR蒸发器装置

来源:本站
  项目介绍
       宁夏某公司主要以生产化学原料为主,每天在生产的过程中,将会产生近400吨的高盐废水。这些废水中,含有大量的生产原材料,如果直接排放出去,将严重污染环境,所以,采用回用的方式。为了使废水零排放以及回用,该公司于2019年向宏森环保采购了一套MVR蒸发器,蒸发回收高盐废水。

MVR蒸发器
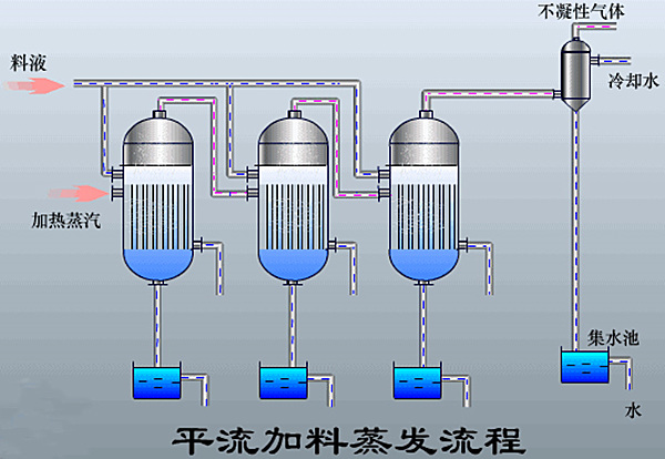
       主体工艺:三效蒸发
  三效蒸发器主要由相互串联的蒸发器、冷凝器、盐分离器以及复制设备等组成三组蒸发器,以串联的形式组成一整套的三效蒸发系统。
三效蒸发器
    三效蒸发器特点
  1、节能
  以蒸发出的蒸汽作为能源,减少设备的消耗。
  2、速度快,出料质量好
  不仅蒸发能力强大,而且出水速度快
  3、减少堵塞结垢现象的产生
  蒸发器内设置旋流板,可提高系统的传热系数,减少堵塞结垢现象的产生。
       优势特色:
       1、运行成本低
       2、设备投资成本低
       3、去除率高
       4、不产生二次污染,比较清洁
       5、设备再生性好,具有重复使用性
       处理结果:
       处理前:颜色→棕红色
       处理后:颜色→无色
       排放标准:作为副产回用
午夜精品影院在线观看-午夜久久禁播电影-午夜剧场色-午夜开放-午夜看片福利在线观看-午夜看片神嚣免费的-午夜快车神马影视-午夜两性网-午夜伦理:伦理片-午夜伦理第1页 午夜精品影院在线观看-午夜久久禁播电影-午夜剧场色-午夜开放-午夜看片福利在线观看-午夜看片神嚣免费的-午夜快车神马影视-午夜两性网-午夜伦理:伦理片-午夜伦理第1页